24H全國咨詢熱線
18767163200
這里是較及時、較準確、較權威的聯測儀表信息平臺。我們立足自身發展,無論是聯測公司新聞還是產品新聞,都將呈現給您……
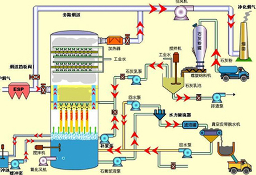
脫硫系統主要由煙氣系統、吸收氧化系統、石灰石/石灰漿液制備系統、副產品處理系統、廢水處理系統、公用系統(工藝水、壓縮空氣、事故漿液罐系統等)、電氣控制系統等幾部分組成。
2020-04-21
全國服務熱線:18767163200
ICP備案號:浙ICP備07001561號-20 杭州聯測自動化技術有限公司 網站地圖 | 聯系我們